
Website: https://www.proxmox.com/
Source Code: https://git.proxmox.com/
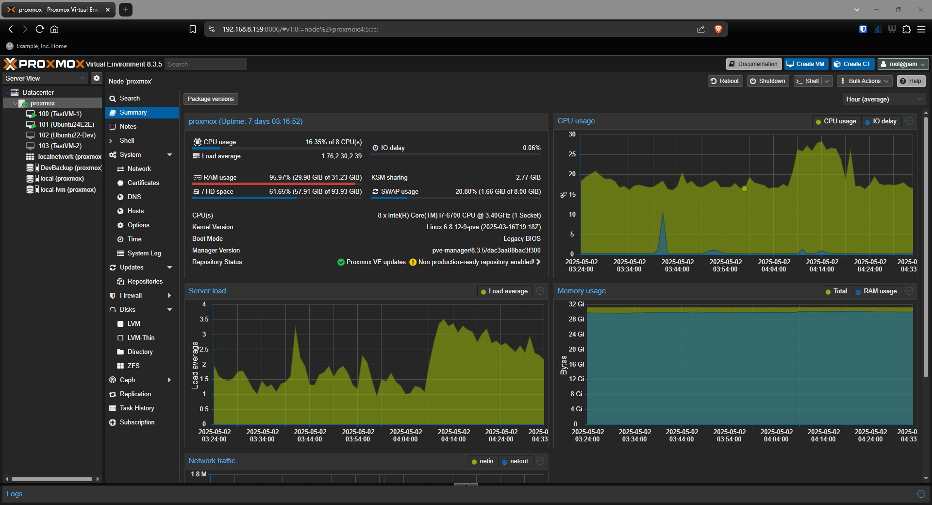
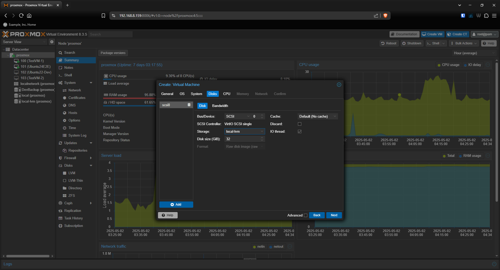
"Proxmox Virtual Environment (Proxmox VE or PVE) is a hyper-converged infrastructure open-source software. It is a hosted hypervisor that can run operating systems including Linux and Windows on x64 hardware. It is a Debian-based Linux distribution with a modified Ubuntu LTS kernel and allows deployment and management of virtual machines and containers. Proxmox VE includes a web console and command-line tools, and provides a REST API for third-party tools."


